EDB Postgres® AI 최신 릴리스: AI 데이터 주권과 실시간 분석을 완성하다
Maeve Sullivan | 2025년 10월 14일 본 블로그는 Jack Christie와 Maeve Sullivan이 공동 작성했습니다.
지난 6월, EDB는 업계 최초의 개방형 엔터프라이즈급 Postgres 데이터 및 AI 플랫폼인 **EDB Postgres® AI (EDB PG AI)**의 정식 출시(GA)를 발표했습니다. EDB PG AI는 조직이 하이브리드 환경 전반에서 데이터를 통합, 관리, 관찰하고 AI 목표를 달성할 수 있도록 지원합니다. 고객들은 **데이터 주권(Data Sovereignty)**을 완벽하게 제어하면서 TCO를 절감하고 혁신을 가속화하고 있습니다.
최근 연구에 따르면, **조직의 69%**가 워크로드의 일부를 퍼블릭 클라우드에서 프라이빗 클라우드나 온프레미스 인프라로 **’리패트리에이션(repatriation)’**하는 것을 고려 중입니다. 이는 데이터 제어력을 높이기 위함이지만, 동시에 데이터 스프로(data sprawl) 관리라는 운영 복잡성을 야기합니다. 기업은 주권형 솔루션을 원하지만 확장성과 효율성을 포기할 수는 없습니다.
오늘, EDB는 데이터 주권으로 가는 원활한 경로를 제공하고 AI 목표를 자신 있게 추구할 수 있도록 지원하는 EDB PG AI의 새롭고 향상된 기능을 발표합니다. EDB PG AI는 기존 기술 생태계와 원활하게 통합되어 운영 효율성과 혁신을 모두 주도하는 가장 유연한 주권형 데이터 및 AI 플랫폼입니다. EDB PG AI를 통해 엔드-투-엔드 AI 주권을 그 어느 때보다 쉽게 달성할 수 있습니다.
최신 릴리스의 핵심 기능을 자세히 살펴보십시오.
데이터에서 실행으로: 실시간 인사이트 및 관찰 가능성 확보
실시간 분석 및 사일로 해체
단편화된 시스템은 데이터 사일로(silo)를 만들고 시간이 많이 소요되는 ETL 프로세스를 유발하여 실시간 인사이트 확보를 어렵게 만듭니다. EDB PG AI Analytics Accelerator는 Analytics Engine 및 WarehousePG의 최신 업데이트로 이 문제를 직접 해결합니다.
EDB는 Analytics Engine을 향상시켜 Iceberg 테이블로의 실시간 복제를 지원, 실시간 분석 경로를 가속화합니다. 또한 이제 Postgres 내에서 SQL 기반 ETL 작업을 실행하여 새로운 Iceberg 및 Delta 테이블을 생성할 수 있어, Postgres와 레이크하우스 전반의 데이터를 유연하게 변환하고 결합할 수 있습니다.
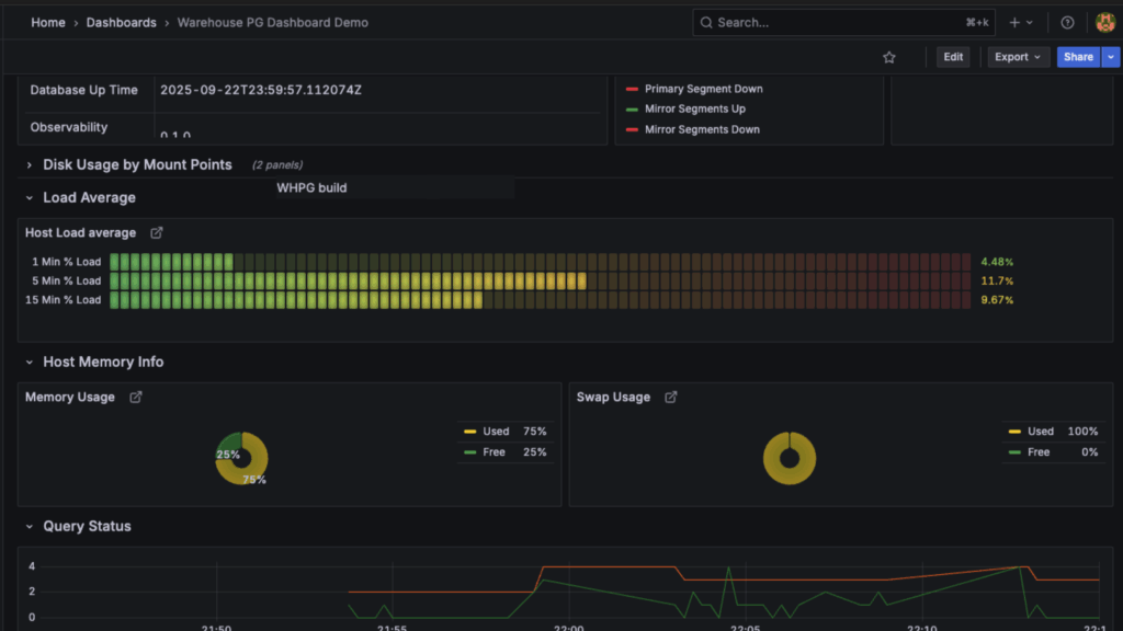
이번 릴리스는 또한 새로운 관찰 가능성(observability) 도구를 통해 WarehousePG 클러스터 상태, 쿼리 성능을 포괄적인 대시보드에서 모니터링할 수 있도록 지원합니다. **PXF(Platform Extension Framework)**를 통해 HDFS, 클라우드 스토리지, ORC, AVRO 등 기존 인프라 및 외부 데이터 소스에 대한 통합 액세스도 제공합니다.

[그림 1. EDB PG AI는 WarehousePG 클러스터 모니터링을 위한 직관적인 대시보드를 제공합니다.]
AI 에이전트 개발 가속화: GenAI 통합의 새로운 표준
EDB PG AI Factory의 최신 기능으로 생성형 AI(GenAI) 애플리케이션과 에이전트를 엔터프라이즈 환경에 그 어느 때보다 쉽게 통합할 수 있습니다.
AI 파이프라인 기능이 강화되어, 텍스트 데이터의 청킹(chunking) 및 요약, HTML/PDF/이미지에서의 텍스트 추출 등 자동화된 데이터 준비를 백그라운드 작업으로 지원합니다. 이를 통해 동시성 프로세스의 부하 없이 AI 지식 기반을 최신 상태로 유지할 수 있습니다.
로우코드/노코드(low-code/no-code) 유연성을 위해, 이제 EDB PG AI 하이브리드 매니저 콘솔에서 포인트 앤 클릭 방식으로 모델을 인프라에 추가할 수 있습니다. (기존 CLI 방식도 지원)
Agent Studio의 핵심 기능인 MCP(Model Context Protocol) 도구 지원이 AI Factory에 기본 탑재됩니다. AI Factory가 MCP 호스트 역할을 하여, 에이전트가 GitHub, Slack, Google Drive 및 엔터프라이즈 데이터베이스 등 수백 개의 사전 구축된 MCP 서버에 즉시 액세스할 수 있도록 자동 연결 관리를 수행합니다. 이는 에이전트 배포 속도를 획기적으로 높여줍니다.

[그림 2. AI Factory와 MCP의 연동: 에이전트와 외부 도구/데이터 연결] [1] MCP 호스트 (AI Factory): (현재 사용 가능) 모든 것을 오케스트레이션하는 중앙 AI 앱. [2] MCP 클라이언트: (현재 사용 가능) AI Factory가 자동 생성하는 내부 연결 관리자. [3] MCP 서버: (출시 예정) GitHub, Slack 등 외부 서비스.
유연한 배포: 하이브리드 클라우드와 온프레미스, 어디에서나
전체 데이터 및 AI 스택, 원하는 곳에 배포
유연한 배포는 EDB 비즈니스의 핵심입니다. 모든 조직은 고유한 주권 문제와 인프라 선호도를 가지고 있습니다.
기쁜 소식으로, EDB PG AI는 이제 SUSE Rancher Prime with RKE2에서도 사용 가능합니다. Red Hat, AWS, GCP를 포함한 기존 배포 환경에 더해, SUSE Rancher RKE2를 사용하는 고객도 EDB PG AI의 모든 이점을 누릴 수 있습니다.
셀프 매니지드 소프트웨어 또는 매니지드 플랫폼 형태 중 원하는 방식으로 배포하여 주권형 AI 목표를 달성하십시오.
🛡️ 미션 크리티컬 워크로드: 강력한 고가용성(HA) 및 재해 복구(DR)
플랫폼 안정성은 타협할 수 없는 부분입니다. EDB PG AI 하이브리드 매니저는 이제 Postgres 워크로드를 위한 **다중 위치 고가용성(HA) 및 재해 복구(DR)**를 지원합니다. 두 개의 개별 위치를 지원하며, 간편한 클러스터 전환(switchover) 및 위치 관리를 통해 지속적인 서비스를 보장하고 데이터 손실을 방지합니다.

[그림 3. EDB PG AI 하이브리드 매니저를 통한 다양한 HA 구성 배포]
네이티브 PostgreSQL 스트리밍 복제를 이용한 단순한 HA부터 액티브-액티브(active-active) 방식의 지리적 분산 HA에 이르기까지 EDB는 모든 스펙트럼의 HA 솔루션을 제공합니다.
- 스트리밍 복제용 HA 도구인 **EDB Failover Manager(EFM)**는 이제 자동 복구(automatic healing) 기능을 포함하여 DBA의 수동 개입 필요성을 제거합니다.
- 분산 HA 클러스터의 원활한 업그레이드 (버전 5 -> 6)를 지원하여 상시 가동 애플리케이션의 중단을 최소화합니다.
- 이제 IBM LinuxOne 환경에도 분산 HA 클러스터를 배포하여 메인프레임 환경에서 PostgreSQL의 성능을 극대화할 수 있습니다.
Apache AGE를 통한 그래프 분석 지원
Apache AGE 확장 지원을 통해 EDB PG AI Database 클러스터에 그래프 분석 기능을 추가했습니다. 이제 별도의 전문 DB 시스템 없이 Postgres에서 복잡한 관계 모델링과 고급 쿼리 실행이 가능합니다. 이를 통해 데이터베이스 스프로를 줄이고 TCO를 절감할 수 있습니다.
마이그레이션 혁신: Oracle 및 클라우드 DB의 신속한 전환
원활한 주권형 마이그레이션
데이터 주권과 벤더 종속(vendor lock-in) 문제로 인해 Oracle 및 Amazon RDS/Aurora와 같은 레거시 시스템에서 EDB PG AI로의 마이그레이션 수요가 증가하고 있습니다.
EDB PG AI 하이브리드 매니저의 AI 코파일럿을 사용하여 Oracle-to-Postgres 마이그레이션 전략, 호환성, 오류 등을 문의할 수 있습니다. 특히 이 마이그레이션 코파일럿은 로컬 호스팅 LLM을 완벽하게 지원합니다. NVIDIA NIM의 EDB 검증 모델을 사용함으로써, 민감한 데이터베이스 정보를 엔터프라이즈 내부 환경에 안전하게 유지하며 마이그레이션을 진행할 수 있습니다.

[그림 4. EDB PG AI의 마이그레이션 모니터링 및 평가 기능]
또한 Amazon RDS 및 Amazon Aurora에서 데이터를 리패트리에이션하려는 고객을 위해 가이드 단계와 권장 구성을 새롭게 제공하여 셀프 매니지드 Postgres 및 Oracle 마이그레이션 지원을 더욱 강화했습니다.
comunità: PostgreSQL 18 커뮤니티 기여
EDB는 PostgreSQL 커뮤니티의 선도적인 기여자로 남아있습니다. 9월 25일 출시된 PostgreSQL 18을 축하합니다!
EDB는 Postgres 18에 OAuth 지원(ID 인프라 통합) 및 동적 확장 로딩(dynamic extension loading)(DevOps 워크플로우 간소화)과 같은 주요 기능을 기여하여 Postgres의 보안과 엔터프라이즈 준비성을 강화했습니다. Postgres 18의 더 많은 기능은 이 블로그를 확인하십시오.
마무리하며
EDB PG AI의 새로운 기능들은 배포, 현대화, 새로운 AI 앱 개발에 이르기까지 데이터 및 AI 주권으로 가는 길을 그 어느 때보다 원활하게 만듭니다. EDB는 여러분의 목표 달성을 지원할 준비가 되어 있습니다.
EDB의 주권형 데이터 및 AI 플랫폼에 대해 더 알아보려면 EDB PG AI를 탐색하고 EDB에 문의하여 시작하십시오.
최신 소식 따라잡기
- McKnight Consulting Group 보고서: 에이전틱 AI를 위한 데이터 플랫폼 – EDB PG AI가 개발 복잡성과 TCO를 줄이고 AI 앱 출시를 3배 더 빠르게 지원하는 방법을 확인하십시오.
- EDB PG AI로 구축하기: LinkedIn 라이브 웹캐스트 시리즈 – 개발자를 위한 AI 및 분석 워크로드 구축, 확장, 관리 방법을 다루는 솔루션 중심 세션입니다.
- EDB Postgres® AI 효율성 계산기 – EDB PG AI를 통한 비용, 에너지 및 성능 개선 효과를 추정해 보십시오.
- 주권 문제(Sovereignty Matters) – 13개국 2,000명 이상의 고위 임원 인터뷰를 바탕으로, 주권을 우선시하는 기업이 5배 더 높은 ROI를 달성한다는 사실을 확인하십시오.
메일: salesinquiry@enterprisedb.com

